Мониторинг хранилища резервных копий

После создания хранилища резервных копий его состояние можно отслеживать в окне Сервисы хранилища > Резервное копирование > Сводка. На диаграммах отображается следующая информация:

  • Серверы. Диаграмма показывает количество и доступность серверов в кластере хранилища резервных копий.
  • Производительность. Диаграмма показывает активность чтения и записи для сервисов хранилища резервных копий по времени.
  • Георепликация. Диаграмма показывает скорость и остаток георепликации, то есть объем данных, которые еще не реплицированы. Если остаток не снижается со временем, это означает, что данные не удается реплицировать достаточно быстро. Причиной может быть недостаточная скорость передачи данных по сети, и может потребоваться проверить или обновить сетевое оборудование.
  • Задержка присоединения. Диаграмма показывает время, потраченное на обработку запросов от агентов резервного копирования к хранилищу.
  • Регулировка присоединения. Если диаграмма не пуста, значит, в базовом хранилище не хватает свободного пространства и хранилище резервных копий ограничивает пользовательские запросы для замедления потока данных.

    Два порога, мягкий и жесткий, устанавливаются для занятого пространства хранилища в процентах. При достижении мягкого порога хранилище резервных копий начинает ограничивать операции записи. Интенсивность ограничения зависит от использованного пространства и повышается до достижения жесткого порога. Когда занятое пространство достигает жесткого порога, ограничение начинает работать с максимальной интенсивностью. Значения порогов зависят от места назначения резервных копий и количества серверов в кластере хранилища.

    Место назначения резервных копий Количество серверов резервного копирования Мягкий порог Жесткий порог
    Локальный кластер 1 93 % 95 %
    2+ 90 % 92 %
    NFS 1 93 % 95 %
    Публичное облако 1 88 % 90 %
    2+ 85 % 87 %
  • Объектное хранилище. Диаграмма показывает скорость и остаток хранилища объектов, то есть объем данных, которые еще не загружены в публичное облако. Если остаток не снижается со временем, это означает, что данные не удается передать достаточно быстро. Причиной может быть недостаточная скорость передачи данных по сети, и может потребоваться проверить или обновить сетевое оборудование.

Также можно отслеживать состояние серверов хранилища резервных копий. Для этого перейдите в раздел Сервисы хранилища > Резервное копирование > Серверы и щелкните по нужному серверу. На вкладке Сводка на правой панели отображается статистика производительности.

  • ЦП/ОЗУ: загрузка ЦП в процентах по времени и использование ОЗУ в ГиБ по времени
  • Частота успешных/неудачных запросов: количество успешных и неудачных запросов на присоединение в секунду
  • Частота выходных/входных запросов: количество запросов на чтение и запись в секунду
  • Пропускная способность: объем данных, считываемых или записываемых в хранилище резервных копий в секунду
  • Задержка запросов: время, потраченное на обработку запросов

Расширенный мониторинг Backup Gateway с помощью Grafana

Для расширенного мониторинга кластера Backup Gateway перейдите на экран Мониторинг > Обзор и нажмите Панель Grafana. Откроется отдельная вкладка браузера с предварительно настроенными панелями Grafana, две из которых посвящены Cyber Backup Gateway. Чтобы просмотреть подробное описание каждой из диаграмм, щелкните по значку i в ее левом углу.

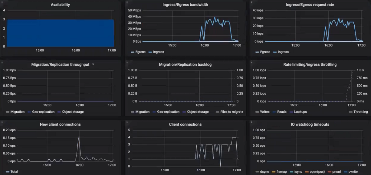
На панели Cyber Backup Gateway необходимо обратить внимание на следующие диаграммы:

  • Доступность. Любой период времени, в течение которого шлюзы не были доступны, будет выделен красным. В этом случае необходимо просмотреть журналы на узлах с отказавшим сервисом и сообщить о проблеме. Чтобы просмотреть журнал Backup Gateway, воспользуйтесь следующей командой:

    # zstdcat /var/log/vstorage/abgw.log.zst
    
  • Пропускная способность миграции/репликации. Диаграмма миграции должна отображаться во время миграции или в случае, если кластер служит главным в конфигурации георепликации. Диаграмма репликации должна зеркально отражать диаграмму входной пропускной способности.

  • Остаток миграции/репликации. Диаграмма миграции со временем должна уменьшаться. Диаграмма репликации должна показывать значение около нуля, высокие значения указывают на проблемы с сетью.

  • Ограничение скорости или входное регулирование. Если диаграмма не пуста, это означает, что в базовом хранилище не хватает свободного пространства и Backup Gateway ограничивает частоту пользовательских запросов для замедления потока данных. Добавьте дополнительное дисковое пространство в кластер, чтобы разрешить эту проблему. Дополнительные сведения см. в статье Добавление регулирования для установок ABGW с хранилищем в публичном облаке.

  • Новые клиентские подключения. Высокая доля неудачных подключений из-за проблем верификации SSL-сертификатов означает, что клиенты передали недействительную цепочку сертификатов.

  • Превышения времени ожидания сторожа ввода-вывода. Если диаграмма не пуста, это значит, что базовое хранилище испытывает неполадки и не может обеспечивать требуемую производительность.

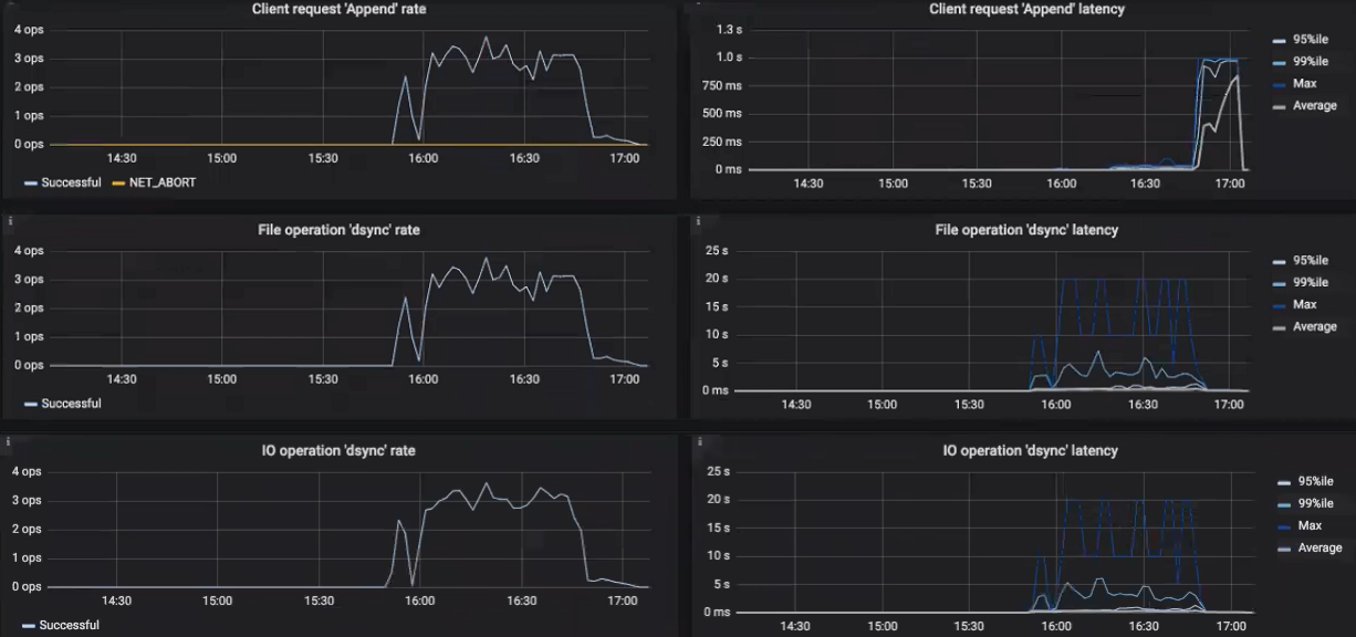
Чтобы просмотреть диаграммы для определенного клиентского запроса, файла и операции ввода-вывода, выберите их из раскрывающихся меню выше. Высокая доля сбойных запросов или операций и высокие значения задержки в этих диаграммах указывают, что на Backup Gateway происходят проблемы, о которых необходимо сообщить. Например, можно проверить диаграммы для запроса «Присоединить».

  • Диаграмма Скорость присоединения отображает поток данных резервных копий от агентов резервного копирования к хранилищу в операциях в секунду (одна операция равна одному большому блоку данных резервной копии; блоки могут быть разного размера).
  • Диаграмма Задержка присоединения показывает время, потраченное на обработку запросов, и должна в среднем показывать несколько десятков миллисекунд с пиковыми значениями ниже одной секунды.

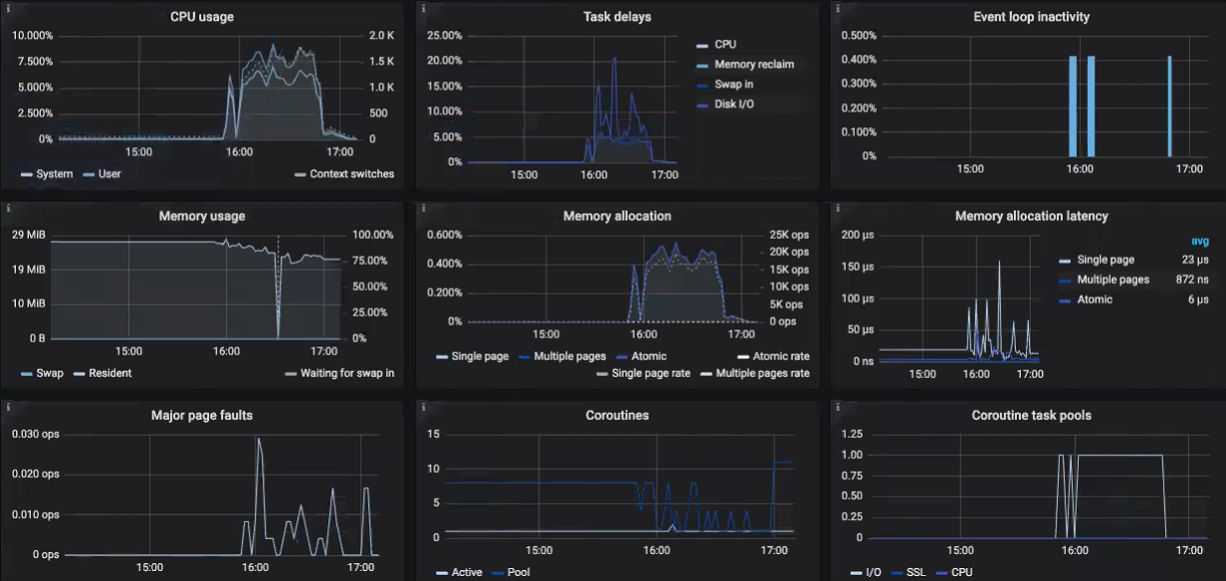
Панель Сведения об Cyber Backup Gateway предназначена для низкоуровневого устранения неполадок службой поддержки. Для мониторинга отдельного узла, клиентского запроса, файла и операции ввода-вывода выберите их в раскрывающихся меню выше. На панели можно убедиться, что диаграмма Неактивность цикла событий пуста. Если это не так, то Backup Gateway на этом узле испытывает неполадки и о проблеме необходимо сообщить.