Мониторинг блочного хранилища

После создания группы целевых устройств ее состояние можно отслеживать на вкладке Сводка. Диаграммы показывают активность ввода-вывода чтения и записи, а также задержку по всем LUN, присоединенным к группе.

Расширенный мониторинг iSCSI с помощью Grafana

Для расширенного мониторинга групп целевых устройств перейдите на экран Мониторинг > Обзор и нажмите Панель Grafana. Откроется отдельная вкладка браузера с предварительно настроенными панелями Grafana, две из которых посвящены сервису iSCSI. Чтобы просмотреть подробное описание каждой из диаграмм, щелкните по значку i в ее левом верхнем углу.

На панели мониторинга Обзор iSCSI обратите внимание на следующие диаграммы:

  • Доступность iSCSI. Диаграмма показывает доступность целевых устройств. Период времени, в течение которого они не были доступны, будет выделен красным. В таком случае проверьте журнал /var/log/vstorage/iscsi/vstorage-target-monitor.log на узлах с отказавшим сервисом и сообщите о проблеме.
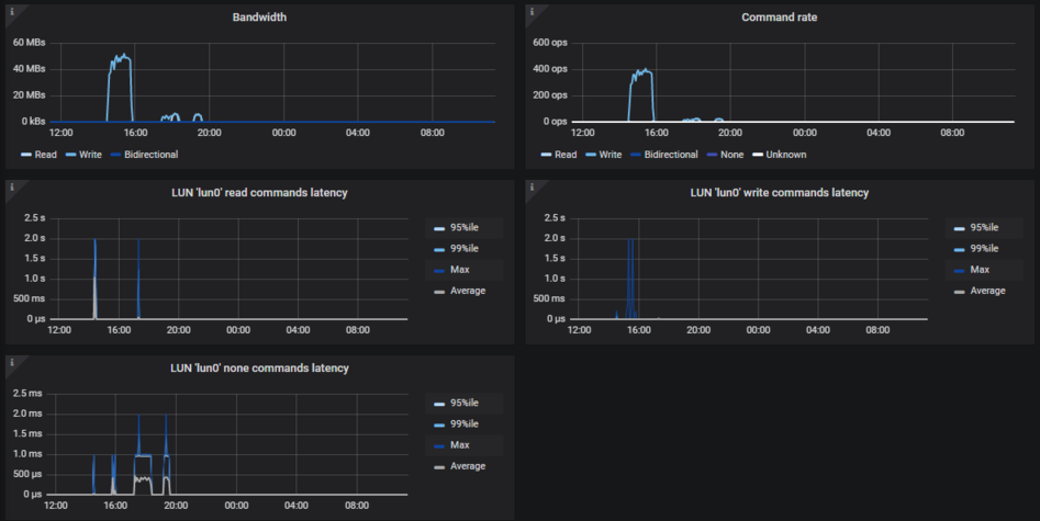
  • Задержка. Диаграмма показывает время, затраченное на операции ввода-вывода чтения и записи по всем устройствам iSCSI LUN. В среднем должно отображаться несколько десятков миллисекунд с пиковыми значениями ниже 1 секунды.

Панель мониторинга Сведения iSCSI предназначена для поиска и устранения неисправностей сотрудниками технической поддержки. Для мониторинга определенной группы целевых устройств, отдельного целевого устройства, сеанса или LUN выберите их в раскрывающемся списке выше.